Manage Suppliers and Procurement Summaries
Learning Objectives
After completing this unit, you’ll be able to:
- Explain how to add information about your suppliers.
- Manage scope 3 procurement summary data to understand scope 3 emissions impact.
In this unit we follow Sam Rajan, Chief Sustainability Officer at Northern Trail Outfitters (NTO), as he uses the Setup Assistant in Net Zero Cloud’s Scope 3 Hub to complete steps 3 and 4: Manage Suppliers, and Manage Scope 3 Procurement Summary.
Step 3: Manage Suppliers
Sam is preparing to load his organization’s procurement data into Net Zero Cloud and segregate procurement emissions caused by specific suppliers. This helps him understand NTO’s highest emitting suppliers so that he can prioritize working with them to bring down supply chain emissions.
Before matching procurement emissions to emissions factors, he creates supplier records.
To add a new supplier:
- From Scope 3 Hub in Net Zero Cloud, click Setup Assistant.
- From Setup Assistant, click Manage Suppliers.
- Click New.
- Enter a name for the supplier in the Name field.
- In the Account field, search for and select the appropriate supplier account, if it exists. Otherwise, create a new account for the supplier.
- Fill in other details in the optional fields and click Save.

Step 4: Manage Scope 3 Procurement Summary
Sam has obtained procurement data containing spent amounts and quantity of products purchased from NTO’s accounting systems. This data is broken down into multiple spending categories. He has uploaded the supplier data, too.
Now he must explore how he can convert his spent amounts into carbon emissions or calculate emissions based on product quantity and the applicable product emissions factor. For that, he first creates a scope 3 procurement summary record to hold his analysis, and then, matches procurement data to emissions factors.
Create a Scope 3 Procurement Summary
Sam has flexibility in how he analyzes his spending data. He can either combine all the data into a single procurement summary or create multiple scope 3 procurement summaries, each representing a different business region, time frame, or a specific type of value chain activity at NTO. If NTO accounted for its spending in different countries using local currencies and not just US dollars (USD), then Sam would create a procurement summary for each of those spending datasets.
Additionally, Sam can split up NTO’s procurement summaries by business unit. For example, the procurement summary for NTO’s Marketing team will contain procurement items from goods and services purchased for events and conferences the Marketing team organizes.
While creating scope 3 procurement summaries, pay attention to the following fields.
-
Name: A name for scope 3 procurement summary
-
Calendar Year: The procurement entry year
-
Currency Code: The currency code used for the procurement
-
Scope 3 Emissions Source: The scope 3 emissions source to which these procurement entries are linked
-
Procurement Emissions Factors (optional): The procurement emissions factor set data that helps convert the spent amount to emissions numbers
-
Scope 3 Carbon Footprint: The scope 3 carbon footprint to which these procurement entries are linked

A scope 3 procurement summary has multiple scope 3 procurement items. The Total Spent Amount of the procurement summary reflects the combined values of each of the individual procurement items.

When creating individual scope 3 procurement items, Sam links them to the appropriate scope 3 procurement summary and enters data for the following fields. While Sam’s best course of action is to upload a spreadsheet of this data as a CSV file, it is helpful for him to create a few records by hand first so that he has a feel for how the data is structured.
-
Name: A name for the scope 3 procurement item
-
Procurement Summary: The scope 3 procurement summary into which this particular scope 3 procurement item rolls up
-
Spending Category 1, 2, and 3: The spending categories under which you want to group this procurement item. While just one spending category is required, if your procurement data has multiple nested spending categories, the final analysis is more robust and accurate.
-
Product: The product being purchased
-
Procurement Emissions Factor Set Item (optional): The emissions factor applied to this procurement item to convert the spent amount to carbon emissions. This value is used when procurement data is associated with emissions factors.
-
Scope 3 GHG Category (optional): Map the procurement item to a specific Scope 3 GHG Category. Remember, you've already reviewed and matched emissions factors to the scope 3 GHG category. This value is used when procurement data is associated with emissions factors.
-
Scope 3 Emissions Calculation Type: Select the scope 3 emissions calculation method you want to use:
- For Spend-Based Emissions calculation, input the amount spent for the procurement in the Spent Amount field. The currency selected for the parent procurement summary record applies to this.
- For Quantity-Based Emissions calculation, provide data for the following fields:
-
Purchase Quantity: The quantity of the product being purchased
-
Unit of Measure: The unit of measure applicable to the product chosen
This method provides more accurate and granular data to help make more sustainable sourcing choices. If Sam uses this, say, to calculate emissions for fabric dyes that NTO purchases, Net Zero Cloud multiplies the quantity of dye purchased with the applicable emissions factor per one unit of dye. He can collect the emissions factors from suppliers or use generic industry-wide values. For more details, see the Salesforce Help link in the Resources section.
However, Sam decides to use the Spend-Based method here.
Even though the fields such as Spent Date, Supplier, and Scope 3 Emissions Override (tCO₂e) are marked as optional, these inputs, when available, impact the overall scope 3 emissions factors.

Match Procurement Data to Emissions Factors
Now that Sam has loaded the scope 3 procurement data into Net Zero Cloud, he ensures that NTO’s spending categories are matched to the correct emissions factors. This helps in converting NTO’s spent amounts to tCO₂e emissions. First Sam matches his spending categories to scope 3 categories. Since he matched scope 3 categories to emissions factors earlier, this saves him time in looking through hundreds of emissions factors. How? Sam first matches a spending category to a scope 3 category. This scope 3 category is matched to a subset of emissions factors. So instead of looking through 389 factors to find the right one to apply to his data, Sam only needs to look through a few.
Sam does this once for every unique combination of Spending Category 1, 2, and 3. Net Zero Cloud looks through the entire procurement dataset and organizes it so that Sam doesn’t need to do the same work twice. In other words, Sam might have hundreds of rows of data with the same spending categories across dozens of suppliers, but he only needs to find the right emissions factor one time and Net Zero Cloud applies this emissions factor across all of his data.

To match procurement data to emissions factors:
- From Setup Assistant, click Manage Datasets in the Match Scope 3 Procurement Summary section.
- From the Scope 3 Procurement Summary list view, locate the procurement dataset to match.
- Use the record’s action pulldown menu and select Match Emissions Factors.
- Select the Spending Category item that should be matched to a different Scope 3 GHG Category or a sub-category.
If your spending data does not have three spending categories, don’t worry! Scope 3 Hub can work with two or even one spending category.
Based on the Scope 3 GHG category matching, the Total Scope 3 Emissions per Million Spent (tCO₂e) value changes.
Example 1:
When Sam matches the Spending Category 1 (here, Procurement) to Scope 3 GHG Category Purchased Goods and Services and selects the emissions factor Apparel manufacturing, the total Scope 3 Emissions per Million Spent (tCO₂e) comes out to be 6.761.

Example 2:
When Sam matches the Spending Category 1 (here, Procurement) to Scope 3 GHG Category Purchased Goods and Services and selects the emissions factor Textile and fabric finishing and fabric coating mills, the total Scope 3 Emissions per Million Spent (tCO₂e) comes out to be 114.392.

Now Net Zero Cloud can provide a calculation of the Total Scope 3 Emissions (tCO₂e), based on the Total Spent Amount.

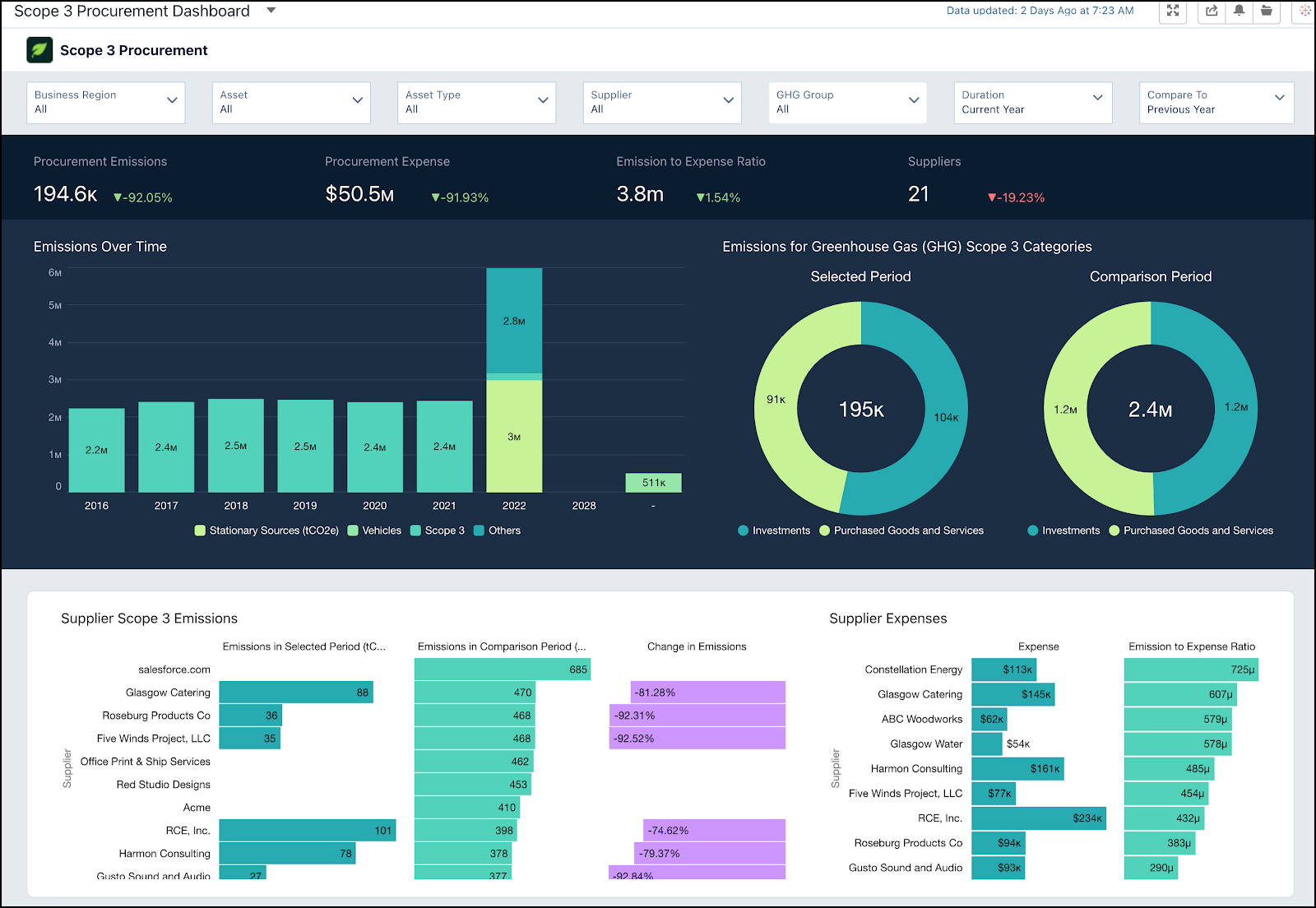
Sam can also open Analytics Studio from the App Launcher and access the Scope 3 Procurement dashboard that summarizes all of his Scope 3 data.
You’ve now seen how Sam archived and organized NTO’s supplier data and matched the procurement data to appropriate emissions factors for calculating the total scope 3 emissions. And you learned how to calculate the scope 3 emissions using the purchase amount. But there’s more work to do!
Sam turns to his CRM Analytics dashboards to stack rank his suppliers by carbon emissions. (To learn more about CRM Analytics dashboards, see the Trailhead link in the Resources section.) Based on the ranking, he knows exactly which suppliers to focus on next.

Sam’s next task is to engage with his key suppliers to accurately account for their emissions and understand their sustainability goals. We cover that task in the next unit.
Resources
- Salesforce Help: Scope 3 Value Chain Data
- Salesforce Help: Example: Calculate Quantity-Based Emissions
- PDF: Technical Guidance for Calculating Scope 3 Emissions
- Trailhead: Sustainability for Salesforce Suppliers
- Trailhead: CRM Analytics Dashboard Navigation
