Service Analytics を使用したチームのケース件数の管理
学習の目的
この単元を完了すると、次のことができるようになります。
- 事前作成済みの Service Analytics ダッシュボードを使用して、サービスビジネスに関する質問に回答する。
- ダッシュボードをドリルダウンしてデータを検証する。
- Service Analytics から直接 Salesforce のアクションを実行する。
Service Analytics から必要な回答を取得
モバイル用の Service Analytics とそのフル機能のダッシュボードのおかげで、まだデスクにつく前に幸先良く 1 日を始めることができました。ここでは、チームのタブレットサポートケースについて詳しく見ていき、商品の市場投入をサポートするためにできるすべてのことを実行していることを確認します。こうした作業をあっという間にこなすのに、Service Analytics は役立ちます。
今まで学んだことを簡単に振り返ると、タブレットのケース負担はさほど大きいものではなく、ほとんどのケースは故障に関連するものでした。また、一部のケースは解決に時間がかかっていることもわかり、あるエージェントに 1 つのケースについてその理由を尋ねました。チームがケースを解決するために何をしているかまだはっきりしておらず、タブレットケースに関する顧客満足度についてもまだあまり把握していません。デスクトップで Service Analytics を開き、すべてのダッシュボードで必要な情報が得られることを確信しました。
サービスチャネルでの問題箇所の検索
まず第一に、メール、Web、電話などさまざまなサービスチャネルでタブレットに何が起きているかを明らかにすることに決めました。1 つのチャネルがスムーズに機能していないことがバックログが増える原因となっている可能性があり、これは新商品を市場投入する際に最も避けたいことです。
- Service Manager Overview ダッシュボードをまだ開いていない場合は開きます。アプリケーションランチャー (
) で、[Analytics Studio] を見つけて選択し、[すべての項目] をクリックします。
- 次に、[My First Service App (私の最初のサービスアプリケーション)] の右側にある [アプリケーションを実行] をクリックします。(アプリケーションを表す大きなアイコンがページに表示されている場合は、そのアイコンの下に [アプリケーションを実行] が表示されます)。
- [Channel Review] で、チームの初回連絡での解決の結果 (上下する青い線) が良いことがわかります。ベンチマーク (横線) に近く、やや上回っています。後でデータにドリルダウンするときに使用するため、ベンチマークの数値を書き留めます。
- [期間] 検索条件を [Last 180 Days (過去 180 日間)] から [Last 30 Days (過去 30 日間)] に変更して、最近、すなわちタブレットが市場投入された期間の活動を表示します。
初回連絡での解決数が次々と変化しているように見えます。ただし、この値は商品提供全体のものであり、あなたはタブレットについて調べたいと考えています。
- 詳細を把握したいため、[Review Channels] をクリックして Channel Review ダッシュボードを開きます。
- 右上にある日付範囲検索条件の [Last 180 Days (過去 180 日間)] をクリックし、[Last 30 Days (過去 30 日間)] に変更して、タブレットの市場投入日に合わせます。
- [By Product (商品別)] ウィジェットまでスクロールダウンし、[Tablets (タブレット)] バーをクリックします。
- ダッシュボードに、タブレット関連の最近の活動が表示されます。これにはファセット機能が使用され、ダッシュボードで関連するすべてのウィジェットをユーザーの選択で絞り込んでいます。

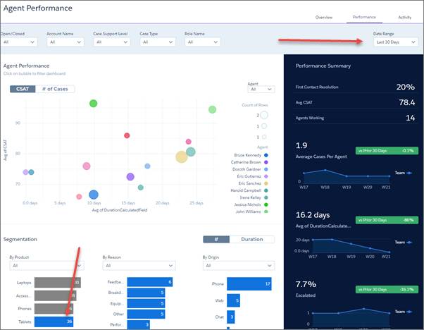
- [First Contact Resolution (初回連絡での解決)] をご覧ください。タブレットの数値は、概要ダッシュボードで見たベンチマークよりやや低いようです。あまり良い兆候ではありません。
- 次に、バブルチャートを見てみましょう。4 つの各チャネルの CSAT とタブレットのケースの平均所要時間が表示されています。図から、タブレットのケースはほかのどのチャネルよりも電話から多く発生していることがわかります。また、CSAT 評価が比較的低く、ケースの所要時間も長くなっています。では、電話の吹き出しにカーソルを置いてみます。タブレットに関する電話のケースは多くありません。実際、[By Product (商品別)] ウィジェットを見ると、タブレットのケースは最近少ないことがわかりす。
サンプルサイズが小さいので、今のところそれほど心配することはありません。ただし、下部の詳細グラフからわかるように、このダッシュボードに含まれているのはクローズ済みのケースだけです。少ないとはいえ、これらのケースが、市場投入の失敗につながる氷山の一角かもしれないという心配が拭いきれません。そこで、さらに詳しく調べることにします。
エージェントに照準を合わせて必要な情報を提供
タブレットケースの解決にエージェントが問題を抱えていないかどうかを調べるところから始めます。必要な知識が不足しているエージェントが数人いるだけで、商品の売り込みの妨げとなる可能性があります。そして、調べた結果得た情報をチームに提供すれば、今後の成功に役立つだろうと考えます。データは Agent Performance ダッシュボードですぐ確認できます。
- 概要ダッシュボードに戻り、[Agent Performance (エージェントのパフォーマンス)] ウィジェットの下にある [Review Agents (エージェントの確認)] をクリックします。
- 日付範囲検索条件を [Last 30 Days (過去 30 日間)] に変更します。
- ダッシュボードの [セグメント化] 領域までスクロールダウンし、[By Product (商品別)] ウィジェットを見つけ、[Tablets (タブレット)] バーをクリックします。
エージェントが最近のタブレットに関するケースにどのように対処しているかについて、知りたいことのほぼすべてが表示されています。上部には、チーム全員の CSAT とケースの平均所要時間を表す吹き出しでエージェントパフォーマンスが表示されます。右側には、チーム全体のパフォーマンスの概要が表示されます。
- 左上の [オープン/クローズ] 検索条件は、すべてのケースが表示されていることを示しています。検索条件を [オープン] に変更し、未解決のケースのみを表示します。
アクションメニューの詳細
次に、詳細を見ていきましょう。各エージェントが最近のタブレットのケースにどのように対処しているかが表示されていますが、期待に沿う内容ではありません。所要時間が長い、CSAT が低い、あるいはその両方に当てはまるエージェントの数が多すぎます。どうすればよいでしょうか? これらのエージェントの数人と連絡を取り、何が起きているかを把握します。
そのために、CRM Analytics の便利な機能の 1 つであるアクションメニューを利用して、ダッシュボードから直接アクションを実行できます。
- CSAT スコアが最も低いチームメンバーの吹き出しをクリックして、このエージェントのケースのみを見てみます。
- [ケース 詳細] チャートまでスクロールダウンします。
- [ケース番号] 項目の右側にカーソルを置いてクリックをすると、ケースのアクションメニューが開きます。いくつかのオプションがありますが、必要な情報を得るには Chatter 投稿が最善の方法だろうと判断します。

- [Post (投稿)] を選択して Chatter ウィンドウを開き、「Can you get in touch with me? I want to find out more about this case and how I can help you with it! Thanks!」(このケースの詳細についてと、何か力になれないかを知りたいので、連絡をください。よろしくお願いいたします。) と入力します。

タブレットケースの解決にエージェントが問題を抱えているのかどうかを穏便に調べるうえで、Chatter 投稿がその出発点になると考えます。何が起こっているのかを把握したら、コーチングでエージェントを成功へと導くことで、ケースを軌道に乗せることができるでしょう。CSAT が低い、または所要時間が長い、ほかのケースにも同じ手順を使用できます。また、あなたが学んだことは、ほかのエージェントがその他のケースに適用できるベストプラクティスを定義するのに役立ちます。
チームがいつの間にかタブレットケースを的確に処理するようになります。そして、突発的な問題が生じることはないと副社長に断言できるでしょう。すばらしいですね。
タブレットのサポートについてよい感触を得ています。チームがケースを迅速に解決するのに役立つ情報をすぐに入手できるでしょう。また、Service Analytics についてもよい感触を得ています。このアプリケーションは、大事に至る前にエージェントの潜在的な問題を見つけるのに役立ちました。また、商品サポートをスムーズに提供するために事前に対応策を取るのにも役立ちました。営業担当副社長に、今のところ大きな問題は発生していないこと、および潜在的な問題を予期して問題が具体化する前に防ぐことができること、を伝えることができます。いくつかのモバイルおよびデスクトップダッシュボードをざっと確認することで、これらを実行できました。これまでのところよい一日でした!
CSAT でホームランを打つ
ただし、まだ終わってはいません。顧客満足度データがアプリケーションに正しく表示されることを確かめるという手間があったことを覚えているでしょう。そして、いくつかのダッシュボードで顧客満足度の数値を見てきました。タブレットサポートの顧客満足度についてもっと知る必要があるため、Service Analytics に戻ることにしました。
- 概要ダッシュボードに移動して、日付範囲検索条件を [Last 30 days (過去 30 日間)] に変更し、最近のトップレベルの CSAT スコアを確認します。これは右側の [Account Review (取引先レビュー)] の下にあります。

- 多くは示されていませんが、ベンチマークの前後で推移しています。また、タブレットだけではなく、全商品のケースの結果が表示されています。より深く掘り下げる必要があります。
- [Account Review (取引先レビュー)] ウィジェットの下にある [Review CSAT Drivers (CSAT ドライバーの確認)] をクリックして、Customer Satisfaction ダッシュボードを開きます。CSAT を商品別に示すバブルチャートを見てください。
あなたはタブレットケースの CSAT 評価が最も低く、ケース所要時間が最も長いことに気付いて、鼓動が高まります。副社長に何と伝えたらよいでしょうか。
- ここで確認する必要があるのは最近の活動だけなので焦ることはありません。日付範囲検索条件を [Last 30 Days (過去 30 日間)] に変更して、新しいタブレットのみのデータを取得します。大丈夫です! タブレットケースの平均 CSAT が最も高くなり、ケース所要時間のスコアも最低に近くなっています。
一安心ですね!
チームは予想以上の成果を挙げており、VP にすばらしいニュースを届けることができます。! さらに、サポート顧客満足度の詳細を把握するためのツールも得られました。CSAT データを期間別、商品別、原因別、その他の要因別にすばやく絞り込むことができます。スプレッドシートなどのツールを使用して結果を手動で並び替えたり、複雑な式を作成して有意義な方法でデータを並び替えていたとき、 データを要素別に絞り込むことがいかに大変であったかに思いをはせてください。新しいアプリケーションを使用すれば、そのような日々は終わりです。
Service Analytics はほかの方法でも役に立ちます。CSAT は若干把握しにくいところがあります。ケースが解決された後の、サポート顧客のアンケート調査への回答に依存しており、一般にアンケート調査の回答率は低いものです。最終的な CSAT 結果を得るための十分な量のサンプルを集めるには、ある程度の時間がかかります。ただし、アプリケーションはこの点をサポートします。選択した期間に基づいて、現在の CSAT 評価を示します。また、新たな回答が得られ次第、その評価を迅速に更新します。このようにして、これらの評価の変化を追跡し、どのように変化したのかを確認できます。DTC タブレットケースのように CSAT スコアが上がれば、安心することができます。そうでない場合は、深く掘り下げて対応策を取り、原因を明らかにすることができます。
Service Analytics で顧客にとって適切なことを行う
過去 24 時間のあわただしさを思うと、Service Analytics のおかげでどれだけ多くのことを実現できたか信じられません。始めは、新しいタブレットに対するチームのサポートについてほとんど何も知りませんでした。ただし、今では多くのことを知り、興奮しています。アプリケーションのダッシュボードにより、チームの活動内容をすばやく把握できます。詳細が必要な場合は、ダッシュボードから直接アクションを実行します。アプリケーションにより、チームがタブレットの市場投入を成功できるという確信が高まります。
また、戦略的イニシアチブをサポートしている場合であっても通常の業務を処理している場合であっても、サービスマネージャーとしての役割に自信を持てるようになります。Service Analytics を使用することで、特定の時点でチームがどの位置にいるかを詳細レベルで把握できます。Service Analytics ダッシュボードにより、考えられるすべての側面に応じてデータを絞り込むことができます。ダッシュボードは対話型であるため、多くの質問にほんの数分で回答できます。回答は読みやすいチャート、すなわち何千もの言葉に値するデータの視覚化という形を取ります。これは、マネージャーやチームが短期間で顧客のために正しい行動をとるのに役立ちます。
Service Analytics を使用して標準で何ができるかを見てきましたが、カスタマイズすることもできます。使用するときに迅速に採用して、そのしくみやニーズについてより深く知ることができます。まず、ウィザードの回答を微調整することから始めます。アプリケーションの作成後、データセットを補足してダッシュボードに追加し、アプリケーションに表示される内容を増やすことができます。ダッシュボードを自分のタブに挿入し、企業ブランドに合わせてロゴや色を追加します。データのセキュリティ設定を変更することもできます。
マネージャーやエージェントが毎日 Salesforce を使用して作業する場所に、Service Analytics ダッシュボードを埋め込むことができます。ダッシュボードをケースレコード詳細ページ、カスタムの Visualforce ページ、または Salesforce コンソールに挿入します。たとえば、エージェントのコンソールに埋め込まれたサービスエージェントスライダーダッシュボード (右に) を次に示します。ケースの詳細やエージェントが作業している取引先の CSAR スコアが表示されています。見ているその場所で必要なときに、インサイトを得ることができます。
それでは、Challenge の質問に回答して Service Analytics アプリケーションバッジを完了してください。きっと獲得できます!
リソース
- Salesforce ヘルプ: Service Analytics の事前作成済みダッシュボードおよびデータセット
- Salesforce ヘルプ: Salesforce ページへの Service Analytics サイドバーダッシュボードの埋め込み
