Usar o Service Analytics para gerenciar a carga de casos da sua equipe
Objetivos de aprendizagem
Após concluir esta unidade, você estará apto a:
- Usar painéis do Service Analytics pré-criados para responder perguntas sobre seu negócio de atendimento.
- Navegar nos painéis para explorar seus dados.
- Agir diretamente no Salesforce a partir do Service Analytics.
Obtenha as respostas necessárias no Service Analytics
Com os painéis totalmente funcionais do Service Analytics e por poder usá-lo em dispositivos móveis, você adianta seu dia de trabalho antes mesmo de se sentar para trabalhar. Chegou a hora de analisar mais detalhadamente os casos de suporte de tablets da equipe e verificar se está fazendo todo o possível para dar suporte ao lançamento do produto. O Service Analytics pode ajudá-lo a simplificar o trabalho.
Analisando rapidamente o que você aprendeu até agora, a carga de casos de tablet não parece tão ruim e a maioria dos casos está relacionada a avarias. Você também observou que alguns casos estão demorando um pouco para serem resolvidos e perguntou a um agente sobre um dos casos para entender o motivo. Você ainda não sabe ao certo que medidas sua equipe tem tomado para resolver os casos e também não sabe muitos detalhes sobre a satisfação do cliente em relação aos casos que envolvem tablets. Você abre o Service Analytics no computador com a certeza que todos os painéis do aplicativo mostrarão as respostas que você precisa!
Procure pontos problemáticos nos canais de atendimento
A primeira coisa que você decide descobrir é o que está acontecendo com os tablets em seus vários canais de atendimento: email, Web, telefone e assim por diante. Um canal que não funciona bem pode causar o acúmulo de backlogs e essa é a última coisa que você deseja ao lançar um novo produto.
- Se ainda não estiver no local correto, abra o painel Visão geral do gerenciador de serviço. No Iniciador de aplicativos (
), encontre e selecione Analytics Studio e clique em Todos os itens.
- Em seguida, clique em Executar aplicativo à direita de Meu primeiro aplicativo Service. (Se vir ícones grandes na página que representa seus aplicativos, você verá Executar aplicativo abaixo do ícone.)
- Em Análise de canal, você observa que os resultados da solução no primeiro contato da sua equipe (a linha azul que sobe ou desce) parecem bons. Eles estão perto, mesmo um pouco acima, do seu parâmetro de comparação (a linha horizontal). Anote o número do parâmetro de comparação porque você vai usá-lo ao detalhar os dados.
- Altere o filtro de período de tempo de Últimos 180 dias para Últimos 30 dias para ver a atividade mais recente, ou seja, durante o tempo em torno do lançamento do tablet.
Parece que os números da solução no primeiro contato estão mudando. No entanto, esse número representa sua oferta geral de produtos e você deseja saber mais sobre tablets.
- Para saber mais, abra o painel Análise de canal clicando em Analisar canais.
- Clique em Últimos 180 dias no filtro Intervalo de datas no canto superior direito e altere para Últimos 30 dias para coincidir com a data do lançamento do tablet.
- Role até o widget Por produto e clique na barra Tablets.
- Agora, o painel mostra atividades recentes do canal envolvendo tablets. Ele usa o recurso de facetamento que filtra todos os widgets relacionados no painel de acordo com o que você selecionar.

- Veja a Solução no primeiro contato. Os tablets parecem um pouco mais baixos do que o parâmetro de comparação que você viu no painel de visão geral, o que não é um bom sinal.
- Agora observe o gráfico de bolhas. Ele mostra a CSAT e a duração média para casos de tablet de cada um de seus quatro canais. A imagem é clara: a maior parte dos casos de tablet chegam por telefone do que por qualquer outro canal. E eles têm classificações de CSAT relativamente baixas e a duração do caso é longa. No entanto, role pela bolha dos casos por telefone. Você não tem muitos casos de tablet por telefone. Na verdade, no widget Por produto, você não vê muitos casos recentes de tablet.
Como a amostra é muito pequena, por enquanto isso não representa uma grande preocupação. No entanto, esse painel só inclui casos fechados, como você pode ver ao observar o gráfico de detalhes na parte inferior. Você está preocupado com o fato desses poucos casos serem a ponta de um iceberg prestes a afundar o lançamento. Então você decide investigar mais detalhadamente.
Concentre-se nos agentes para dar o que eles precisam
Você começa verificando se algum agente tem problemas para resolver casos de tablets. Apenas uns poucos agentes, que não têm os recursos necessários, podem atrapalhar o grande lançamento de um produto. Então você percebe que tudo que aprender poderá ajudá-lo a preparar a equipe para o sucesso no futuro. Os dados estão disponíveis no painel Desempenho do agente.
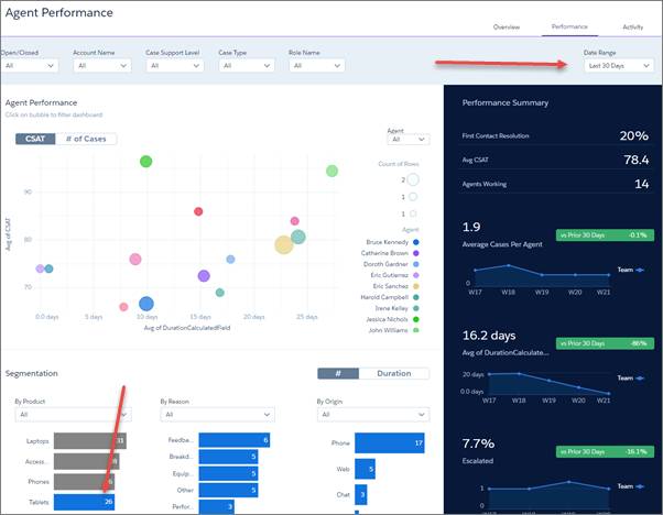
- Volte para o painel de visão geral e clique em Analisar agentes no widget Desempenho do agente.
- Altere o filtro Intervalo de datas para Últimos 30 dias.
- Role para baixo até a área Segmentação do painel, localize o widget Por produto e clique na barra Tablets.
Uau, você vê tudo que gostaria de saber sobre o desempenho dos agentes com casos de tablet recentes! Na parte superior, você pode ver o desempenho do agente com bolhas que representam a CSAT e a duração média dos casos de todos os membros da equipe. À direita, você pode ver um resumo do desempenho de toda a equipe.
- O filtro Aberto/Fechado no canto superior esquerdo indica que você está vendo todos os casos. Abra-o e altere o filtro para Aberto para ver apenas casos não resolvidos.
Chegue à raiz do problema com Menus de ação
Agora você está chegando à raiz do problema! Você pode ver o desempenho de cada um dos agentes em relação aos casos de tablet recentes e não é bem o que você gostaria de ver. Há muitos agentes com durações longas de chamadas ou CSAT baixa, ou as duas coisas! O que você pode fazer? Entre em contato com alguns desses agentes e descubra o que está acontecendo.
Para fazer isso, você pode usar um recurso muito útil do CRM Analytics: os Menus de ação! Eles permitem executar ações diretamente nos painéis.
- Clique na bolha do membro da equipe com a pontuação de CSAT mais baixa para ver apenas os casos desse agente.
- Role para baixo até o gráfico Detalhes do caso.
- Posicione o cursor do mouse no lado direito do campo Número do caso e clique lá para abrir o menu Ações do caso. Você tem várias opções e decide que uma publicação do Chatter é provavelmente a melhor maneira de conseguir o que deseja.

- Selecione Publicar para abrir uma janela do Chatter, digite "Pode entrar em contato comigo? Quero saber mais sobre esse caso e como posso ajudar você! Obrigado!", e clique para retornar.

Você acha que essa é uma boa forma de começar a descobrir se os agentes têm problemas para resolver casos de tablets. Após se informar sobre o que está acontecendo, treinar o agente para o sucesso é uma ótima maneira de colocar o caso no caminho certo. Você pode seguir as mesmas etapas com alguns outros casos que apresentam CSAT baixa ou longa duração. As lições aprendidas podem ajudar você a definir as melhores práticas que outros agentes poderão aplicar a outros casos.
Antes que você perceba, sua equipe estará completamente inteirada sobre os casos de tablets. Assim você poderá garantir ao vice-presidente que não haverá contratempos inesperados. Perfeito!
Você está satisfeito com o suporte de tablets. Em breve, você terá as informações necessárias para ajudar sua equipe a resolver eficazmente os casos com maior rapidez. Sua satisfação é ainda maior com o Service Analytics. O aplicativo ajudou você a identificar um possível problema com os agentes antes que ele tomasse outras proporções. Também ajudou a agir antecipadamente para ajudar a garantir uma ótima prestação de suporte ao produto. Você pode dizer ao vice-presidente de vendas que não está vendo grandes problemas no momento, já que conseguiu prever e evitá-los antes que eles se materializassem. Isso foi feito com uma rápida observação de alguns painéis em computadores e dispositivos móveis. Correu tudo bem até agora!
Arrase com a CSAT
Mas você ainda não acabou. Você se lembra de ter tido um pouco mais de esforço para garantir que os dados de satisfação do cliente aparecessem corretamente no aplicativo. Você já tinha visto números de satisfação do cliente em alguns painéis analisados. Você decide que precisa saber mais sobre a satisfação do cliente de suporte de tablets, então torna a analisar o Service Analytics.
- Acesse o painel de visão geral, altere o filtro de intervalo de datas para Últimos 30 dias e veja a pontuação recente de nível superior da CSAT. Esse intervalo é apresentado em Account Review (Análise de conta), à direita.

- Não há muitas informações lá. As informações apresentam valores acima e abaixo do seu parâmetro de comparação. Além disso, mostra resultados de casos de todos os produtos, não apenas tablets. Você precisa de mais detalhes.
- Abra o painel Satisfação do cliente clicando em Analisar geradores da CSAT no widget Análise de conta. Veja o gráfico de bolhas que mostra a CSAT por produto.
Seu coração bate mais forte quando você percebe que os casos de tablets têm as classificações mais baixas de CSAT e a maior duração média de casos. O que você vai dizer ao vice-presidente agora?
- A esperança se renova quando você se lembra de basta consultar as atividades recentes. Você altera o filtro Intervalo de datas para Últimos 30 dias para capturar dados apenas sobre os novos tablets. Que grande alívio! Os casos de tablets agora têm a maior média de CSAT e quase as menores pontuações de duração de caso.
Você já pode respirar de novo!
Sua equipe está arrebentando e você tem ótimas notícias para o vice-presidente. ! Além disso, agora você tem uma ferramenta que pode oferecer o máximo de detalhes desejados sobre a satisfação do cliente de suporte. Você pode filtrar rapidamente os dados da CSAT por tempo, produto, razão e outros fatores. Pense em como isso era difícil quando você tinha que entrar em uma planilha ou alguma outra ferramenta e classificar os resultados manualmente. Ou criar fórmulas complexas para classificar os dados de maneiras significativas. Com o novo aplicativo, esses dias são coisas do passado.
O Service Analytics também ajuda de outra forma. Todos sabemos que a CSAT pode ser um pouco evasiva. Dependemos dos clientes de suporte que respondem às pesquisas depois que os casos são resolvidos e, normalmente, as taxas de resposta da pesquisa são baixas. Pode levar algum tempo para criar uma amostra grande o suficiente para oferecer resultados conclusivos de CSAT. No entanto, o aplicativo ajuda com essa questão. Ele mostra a classificação de CSAT no momento baseando-se em períodos de tempo selecionados. Além disso, atualiza essa classificação assim que novas respostas forem disponibilizadas. Dessa forma, você pode acompanhar as alterações nessas classificações e ver como elas mudam. Se a pontuação da CSAT subir, como acontece com casos de tablets da DTC, fique tranquilo. Se não subir, observe mais atentamente e tome medidas para descobrir o motivo.
Faça a coisa certa para os clientes com o Service Analytics
Pensando no turbilhão que tem sido as últimas 24 horas, você mal consegue acreditar na quantidade de coisas que foi capaz de resolver graças ao Service Analytics. Quando você começou, não sabia quase nada sobre o suporte da equipe ao novo tablet. Agora você sabe muito mais e está animado! Os painéis do aplicativo ofereceram insights rápidos sobre o desempenho da equipe. As medidas foram tomadas diretamente nos painéis onde você mais precisava. O aplicativo aumentou sua confiança na capacidade da equipe de tornar o lançamento do tablet um sucesso.
Você também se sente melhor em relação ao seu papel como gerente de serviço, seja apoiando uma iniciativa estratégica ou tratando dos negócios como de costume. O Service Analytics oferece uma ótima maneira de entender em um nível granular onde sua equipe está em um determinado momento. Os painéis do Service Analytics permitem filtrar dados de acordo com quase qualquer aspecto que você possa imaginar. Como os painéis são bastante interativos, você pode responder muitas perguntas em apenas alguns minutos. Essas respostas assumem a forma de gráficos fáceis de ler. As visualizações de dados valem mais que mil palavras. Além disso, ajudam você e sua equipe a fazer a coisa certa para seus clientes.
Você viu os recursos que o Service Analytics oferece originalmente, mas ele pode ser personalizado. Vá adaptando à medida que o utiliza. Além disso, descubra mais sobre seu funcionamento e o que você precisa. Comece ajustando as respostas do assistente. Após a criação do aplicativo, complemente conjuntos de dados e adicione-os aos painéis para ampliar o que é exibido no aplicativo. Insira painéis em suas próprias guias e adicione logotipos e cores para refletir sua identidade corporativa. Você também pode alterar as configurações de segurança dos dados.
E pode incorporar painéis do Service Analytics diretamente nos locais onde você e seus agentes trabalham no Salesforce todos os dias. Coloque um painel em uma página de detalhes de registro de casos, uma página do Visualforce personalizada ou mesmo diretamente no console do Salesforce. Por exemplo, consulte o painel Barra lateral do agente de serviço (à direita) incorporado no console do agente. Ele mostra a análise do caso e pontuações de CSAT da conta na qual o agente está trabalhando. Insights bem à mão onde você precisa deles!
Por enquanto, responda às perguntas do desafio para conquistar o emblema do Aplicativo Service Analytics. Você realmente mereceu!
Recursos
- Ajuda da Salesforce: Conjuntos de dados e painéis pré-criados do Service Analytics
- Ajuda da Salesforce: Incorporar painéis da barra lateral do Service Analytics em uma página do Salesforce
