Winter '25 の認定 Marketing Cloud Engagement アドミニストレーター資格を更新する
学習の目的
この単元を完了すると、次のことができるようになります。
- AMPscript の RetrieveSalesforceObjects() 関数の新しい行セットの制限について説明する。
- SFTP ユーザーの新しい詳細な権限を使用してセキュリティを強化する。
- Automation Studio で履歴ダッシュボードを表示する。
- 開始時間スケジュールのおすすめに基づいてオートメーションを計画する。
- CSV のダウンロードを使用して、オートメーションの健全性と履歴を検証する。
認定資格を更新する
認定 Marketing Cloud Engagement アドミニストレーター資格を保有している場合、その認定資格を維持するためには期日までにこのモジュールを修了する必要があります。
この資格の取得を検討している方は、認定 Marketing Cloud Engagement アドミニストレーター資格を参照してください。
認定資格の機密を守る
Salesforce は、質の高い認定試験と価値ある資格を提供することを最優先事項としています。試験のセキュリティと機密の保護は、業界をリードする評価の高い認定資格をお客様に提供するために不可欠です。
Salesforce 認定資格プログラムに参加する場合は、「Salesforce 認定資格プログラム同意書」に同意いただく必要があります。詳細は、Trailhead ヘルプ記事「Salesforce 認定資格プログラム同意書および行動規範」に記載の Salesforce 認定資格試験の受験ポリシーを確認してください。
この 1 年間に新しい機能強化が導入されています。その中でも特に重要なものについて説明します。
AMPscript の RetrieveSalesforceObjects() 関数の行セットの制限
Marketing Cloud 独自のスクリプト言語である AMPscript を使用すると、高度にパーソナライズされたコンテンツを作成できます。たとえば、メールに特定の AMPscript 関数を使用して、接続された Sales Cloud や Service Cloud の Salesforce オブジェクトからデータを取得することができます。この取得したデータに基づいて、連絡先に表示するメールコンテンツを定義します。ただし、非効率なコーディング手法を用いれば、実行に時間がかかる関数によってメール送信のパフォーマンスに影響が及ぶ可能性があります。
管理者は AMPscript 関数の最新の変更を検証し、開発者チームに連絡してユースケースを更新できます。AMPscript の RetrieveSalesforceObjects() 関数は、指定した条件に基づいて Salesforce オブジェクトのデータを返します。これまでは、取得する行数に制限がありませんでした。組織全体のパフォーマンスと、この AMPscript 関数を利用するタスクを改善する目的で、行数の制限が設けられました。膨大な行数の行セットを構築することが正当なユースケースもあるかもしれませんが、非効率で最適とは言い難いコーディング手法の結果である可能性もあります。パフォーマンスを最大限に高めるために、今後はこの関数で生成する行セットが 1,000 行に制限されます。
SFTP ユーザーの権限を調整する
管理者の多くは、組織のセキュリティのベストプラクティスを維持するために権限を理解して管理する任務を担っています。SSH File Transfer Protocol (SFTP) とは、あるコンピューターのデータをインターネット経由で別のコンピューターに安全に転送する手段です。SFTP ユーザーに異なるレベルのアクセス権を付与するという方法でセキュリティを強化します。最上位の SFTP フォルダーに対する参照、編集、ダウンロード、アップロードのアクセス権をほかのユーザーにユーザーレベルで割り当てます。各ユーザーのホームディレクトリをカスタマイズすれば、アクセス権をさらに調整できます。
開発者やマーケティング担当者の権限コントロールに対する独立請負業者のアクセスを制限して、セキュリティを確保します。この権限コントロールを追加すれば、管理者が SFTP のアクセス権の変更や更新を実装でき、サポートに連絡する必要がありません。
この更新は Marketing Cloud Engagement のすべてのエディションに適用され、2024 年 5 月からローリング方式でリリースされます。
オートメーションの更新
管理者は、効率的な監視と開始時間の管理でオートメーションを改善できます。Marketing Cloud Engagement (MCE) の新しいダッシュボードでは、パフォーマンスメトリクスを簡単に視覚化できます。開始時間スケジュールのおすすめを使用して、タスクを効率的な時間帯に分散します。この変更は、Marketing Cloud Engagement のすべてのエディションに適用され、2024 年 6 月からローリング方式でリリースされます。では、1 つずつ詳しく見ていきましょう。
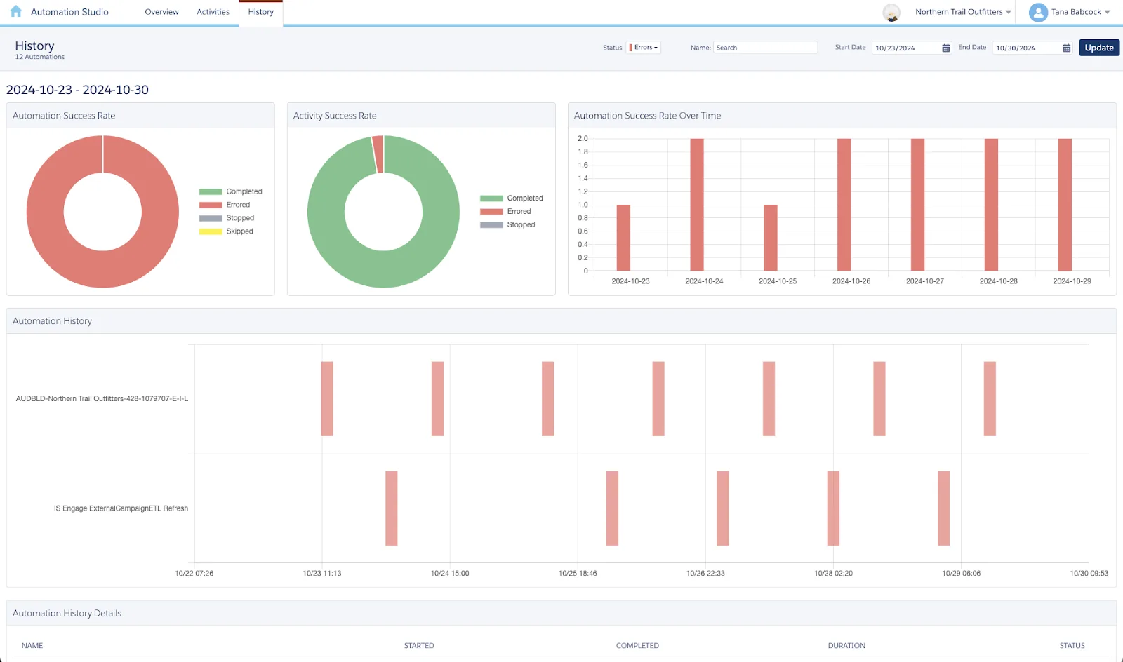
新しいオートメーション履歴ダッシュボード
新しいオートメーション履歴ダッシュボードを使用して、オートメーションを時系列で表示し、オートメーション全般の健全性を向上させます。オートメーションのステータス、低い成功率、スキップ数やエラー数に関する情報を取得します。また、実行時間が重なっているために悪影響が及んでいる可能性のあるオートメーションも特定できます。このダッシュボードは毎日更新され、アクセスするたびに最新データが読み込まれます。この包括的なダッシュボードを使用すれば、問題にプロアクティブに対処し、オートメーションプロセスを最適化して、パフォーマンスや効率性を高めることができます。
Automation Studio で [History (履歴)] タブをクリックします。フィルターを適用して、オートメーション、名前、ステータスで検索を絞り込みます。ダッシュボードには、実行が完了したオートメーションのみが表示されます。ステータスが実行中またはスケジュール済みのオートメーションは含まれません。

Automation Studio の新しい [History (履歴)] タブのレポートにアクセスします。現在、この機能は英語のみで使用できます。
開始時間スケジュールのおすすめに基づいてオートメーションを計画する
Automation Studio では、10:00、10:30、11:00、11:30 など、毎時 00 分と 30 分に大量のトラフィックが発生します。開始時間スケジュールのおすすめを使用すれば、タスクが効率的な時間帯に実行されるようにオートメーションの開始時間を計画し、タスクを分散できます。既存のオートメーションスケジュールには影響がなく、引き続ききっかりの時刻を開始時間に指定できます。
スケジュールを定義してオートメーションを保存すると、このスケジュールを [Active (アクティブ)] に切り替えるまで一時停止の状態になります。[Use Recommended Time (推奨時刻を使用)] を選択するか、[Run Once (一回実行)] をクリックしてオートメーションを引き続き手動で実行することができます。
オートメーションの健全性と履歴に関する詳しいインサイトを取得する
健全性と履歴レポートには、オートメーションに関する詳細な情報が示されます。ソース、作成日、頻度、最新の実行日時を確認できるようになりました。オートメーション履歴の詳細は毎日更新されます。
オートメーション履歴を CSV ファイル形式でダウンロードして、オートメーションを経時的に評価します。各オートメーションの成功率を確認し、スキップ数やエラー数が多いオートメーションを特定して、オートメーションの健全性を改善します。CSV ファイルには、過去 12 か月間に実行されたオートメーションがリストされます。このレポートは、Marketing Cloud Engagement 管理者ロールが使用できます。別のロールがレポートを使用できるようにするには、テナントのすべてのビジネスユニットで [Automation Studio] | [General (一般)] | [Access (アクセス)] 権限を付与します。
オートメーション履歴をダウンロードする手順は、次のとおりです。
- 最上位の Enterprise 2.0 アカウントから、[Setup (セットアップ)] ホームに移動します。
- [Metrics (メトリクス)] セクションの [Automation (オートメーション)] で、[Download Automation History (オートメーションの履歴のダウンロード)] をクリックします。
CSV ファイルがコンピューターにダウンロードされます。
Einstein、インテリジェンスレポート、Data Cloud、個別に実行されるアクティビティをサポートするオートメーションは含まれません。
まとめ
過去 1 年間にリリースされた Marketing Cloud の機能の中で特に重要なものを学習しました。ここで、上記のトピックの理解度を確認し、認定 Marketing Cloud Engagement アドミニストレーター資格を更新するために試験を受けていただきます。
リソース
- Salesforce PDF: Marketing Cloud Engagement リリースノート Spring ’24
- Salesforce ヘルプ: RetrieveSalesforceObjects()
- Salesforce ヘルプ: SFTP ユーザーの権限の調整
- Salesforce ヘルプ: Marketing Cloud Engagement の SFTP アカウント
- Salesforce ヘルプ: オートメーション履歴の取得
- Salesforce ヘルプ: オートメーション履歴の視覚化
- Salesforce ヘルプ: 開始時間スケジュールのおすすめに基づくオートメーションの計画
- Salesforce ヘルプ: オートメーションの健全性と履歴に関するより多くのインサイトの取得
